Real User Monitoring (RUM)
Monitor front-end applications and connect it to your backend — all inside your cloud.
This capability is only available in BYOC deployments.
Capture real end-user experiences directly from their browsers and unify these insights with your backend observability data.
Follow our instructions on how to connect RUM guide to add RUM to your platform.
Overview
Real User Monitoring (RUM) extends groundcover’s observability platform to the client side, providing visibility into actual user interactions and front-end performance. It tracks key aspects of your web application as experienced by real users, then correlates them with backend metrics, logs, and traces for a full-stack view of your system.
Main benefits of using RUM:
Understand the user experience - capture every interaction, page load, and performance metric from the end-user perspective to pinpoint front-end issues in real time. View sessions with session recording and navigate from an event to the relevant timestamp in the replay.
Resolve issues faster - seamlessly tie front-end events to backend traces and logs in one platform, enabling end-to-end troubleshooting of user journeys.
Monitor frontend performance - track your app performance and get alerted before your users report it to you.
Privacy first - groundcover’s Bring Your Own Cloud (BYOC) model ensures all RUM data stays in your own cloud environment. Sensitive user data never leaves your infrastructure, ensuring privacy and compliance without sacrificing insight.
Collection
groundcover RUM collects a wide range of data from users’ browsers through a lightweight JavaScript SDK. Once integrated into your web application, the SDK automatically gathers and sends the following telemetry from each user session to the groundcover platform:
User interactions: RUM tracks user interactions such as clicks, keydown, and navigation events. By recording which elements users interact with and when, groundcover helps you reconstruct user flows and understand the sequence of actions leading up to any issue or performance problem.
Session recording: groundcover also supports the recording of your users session to visually understand the user behavior that led to specific events.
Network requests: Every HTTP request initiated by the browser (such as API calls) is captured as a trace. Each client-side request can be linked with its corresponding server-side trace, giving you a complete picture of the request from the user’s click to the backend response.
Front-end logs: Client-side log messages (e.g.,
console.logoutputs, warnings, and errors) are collected and forwarded to groundcover’s log management. This ensures that browser logs are stored alongside your application’s server logs for unified analysis.Exceptions: Uncaught JavaScript exceptions and errors are automatically captured with full stack traces and contextual data (browser type, URL, etc.). These front-end errors can be used to set up groundcover monitors, letting you quickly identify and debug issues in the user’s environment.
Performance metrics (Core Web Vitals): Key performance indicators like page load time and Core Web Vitals like Largest Contentful Paint, Interaction to Next Paint, and Cumulative Layout Shift are measured for each page view. groundcover RUM records these metrics to help you track real-world performance and detect slowdowns affecting users.
Custom events: You can instrument your application to send custom events via the RUM SDK. This allows you to capture domain-specific actions or business events (for example, a checkout completion or a specific UI gesture) with associated metadata, providing deeper insight into user behavior beyond automatic captures.
All collected data is streamed securely to your groundcover deployment. Because groundcover runs in your environment, RUM data (including potentially sensitive details from user sessions) is stored in the observability backend within your own cloud. From there, it is aggregated and indexed just like other telemetry, ready to be searched and analyzed in the groundcover UI.
Full-Stack Visibility
One of the core advantages of groundcover RUM is its native integration with backend observability data. Every front-end trace, log, or event captured via RUM is contextualized alongside server-side data:
Trace correlation: Client-side traces (from browser network requests) are automatically correlated with server-side traces captured via OpenTelemetry (OTel) instrumentation. This means when a user triggers an API call, you can see the complete distributed trace that spans the browser and the backend services in a single, unified view. Similarly, users can navigate from a trace to the matching user session in order to understand the user behavior that led to that specific trace.

Unified logging: Front-end log entries and error reports are ingested into the same backend as your server-side logs. In the Data Explorer, you can filter and search across logs from both client and server, using common fields (like timestamp, session ID, or trace ID) to connect events.
End-to-end troubleshooting: With full-stack data in one platform, you can pivot easily between a user’s session replay, the front-end events, and the backend metrics/traces involved. This end-to-end context significantly reduces the time to isolate whether an issue originated in the frontend (browser/UI) or the backend (services/infrastructure), helping teams pinpoint problems faster across the entire stack.
By bridging the gap between the user’s browser and your cloud infrastructure, groundcover’s RUM capability ensures that no part of the user journey is invisible to your monitoring. This holistic view is critical for optimizing user experience and rapidly resolving issues that span multiple layers of your application.
Sessions Explorer
Once RUM data is collected, it becomes available in the groundcover platform via the Sessions Explorer - a dedicated view for inspecting and troubleshooting user sessions. The Sessions Explorer allows you to navigate through user journeys and understand how your users experience your application.

Clicking on any session opens the Session Drawer, where you can inspect a full timeline of the user’s experience along with a recording if added. This view shows every key event captured during the session - including clicks, navigations, network requests, logs, custom events, and errors.

Each event is displayed in sequence with full context like timestamps, URLs, and stack traces. The Session View helps you understand exactly what the user did and what the system reported at each step, making it easier to trace issues and user flows.
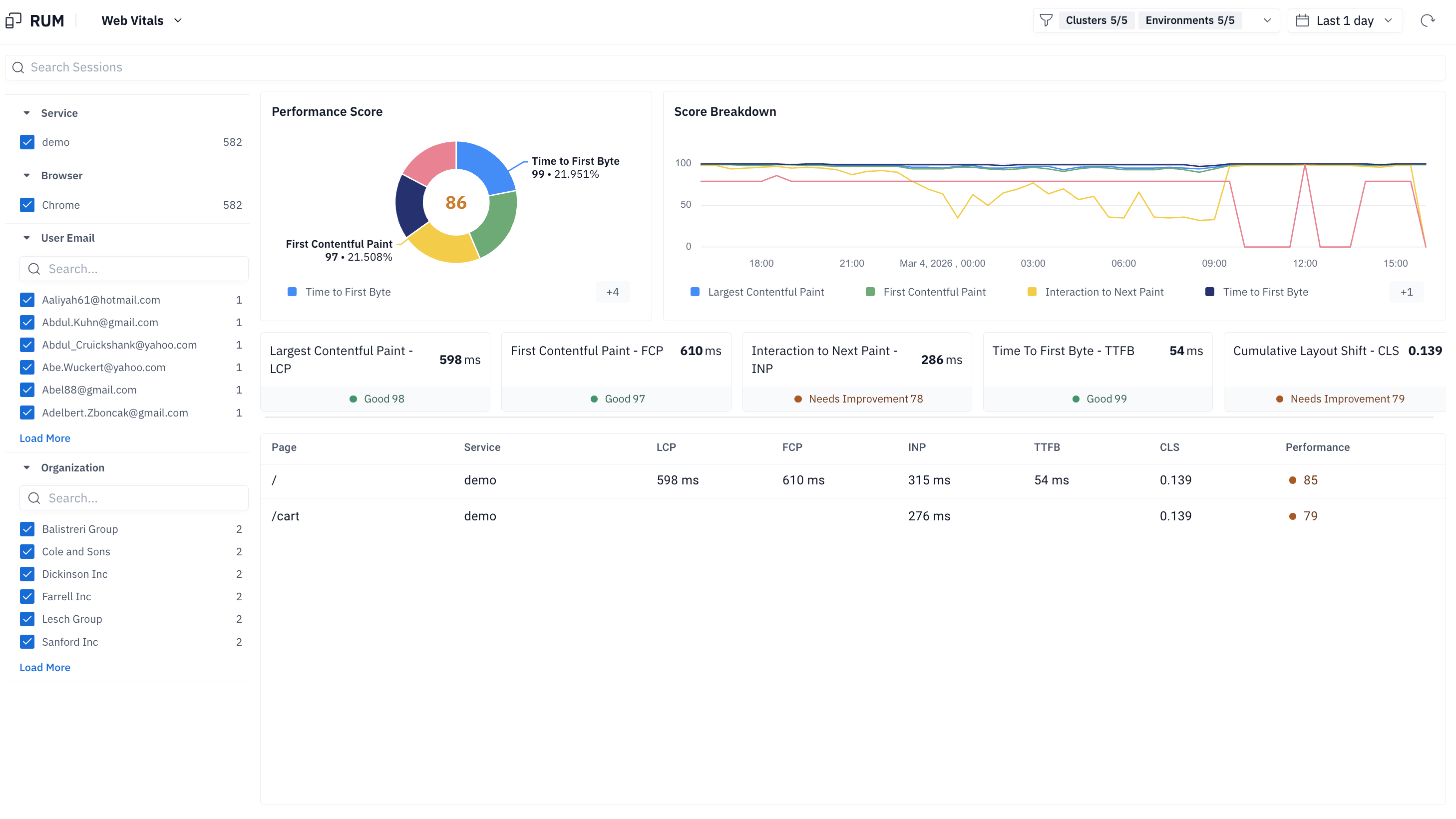
Web Vitals
Web Vitals provide information about the performance of your web pages. This page presents the following important web vitals metrics:
Largest Contentful Paint (LCP) - how long it took the largest pixel area content to be presented, i.e. the time it took your users to see the main content of the page.
First Contentful Paint (FCP) - how long it took for the first content to be presented, i.e. the time it took for the user to see anything on the page.
Interaction to Next Paint (ICP) - the time from any user interaction till the next paint occurs.
Time to First Byte (TTFB) - The time for the first byte of response from the moment the user navigated to the page.
Cumulative Layout Shift (CLS) - The sum of layout shifts that occur when elements moved unexpectedly.
For each of the above metrics, users can see a trend line and have the abiliy to focus on a specific page or a specific population in order to detect suspicious patterns.

Last updated
